I första veckan i juni deltog valar och institutionella investerare i kryptovalutamarknaden med tre altcoins: ETH, FARTCOIN och HYPE.
Dessa stora köp- och säljaktiviteter visar förtroende för dessa mynts tillväxtpotential och kan påverka marknadstrenderna.
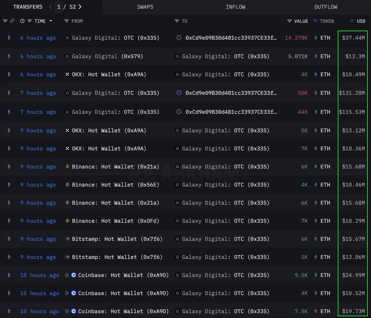
Ethereum (ETH)
Enligt data från Lookonchain köpte en institution eller val 108 278 Ethereum (ETH), motsvarande 283 miljoner USD, genom en OTC-kanal. Galaxy Digital OTC-plånboken utförde denna transaktion. Denna plånbok tog ut 89 000 ETH (värda 233,5 miljoner USD) från börser de senaste 12 timmarna innan den överförde 108 278 ETH till en plånbok med adressen 0x0b26.
För närvarande har denna plånbok tillgångar värda cirka 365 miljoner USD. Handlare använder ofta sådana OTC-transaktioner för att undvika stor marknadsvolatilitet.
Det visar att denna institution strategiskt samlar på sig ETH, kanske förbereder sig för en framtida prisökning. Detta mynt hade också sin starkaste sexveckors inflödesperiod sedan 2024, med 286 miljoner USD tillagda förra veckan på grund av ökad institutionell efterfrågan.
Vid skrivande stund handlas ETH för 2 637 USD, upp 1 % de senaste 24 timmarna. Enligt handlare CryptoFaibik rör sig ETH inom ett symmetriskt triangelmönster som har utvecklats sedan början av 2021.
“Månadsstängning över 3 500 USD skulle bekräfta ett utbrott från den fleråriga triangeln,” delade CryptoFaibik med sig.
Fartcoin (FARTCOIN)
FARTCOIN, ett meme-mynt på Solana (SOL)-plattformen, lockar också stor uppmärksamhet från stora investerare. Enligt data från Lookonchain köpte tre valar 9,2 miljoner FARTCOIN inom fyra timmar, med ett totalt värde av 9,5 miljoner USD.
Dessa transaktioner tyder på att en grupp valar är mycket optimistiska om FARTCOINs tillväxtpotential inom kort.
Vid skrivande stund handlas FARTCOIN för 1,08 USD, ner 4,7 % de senaste 24 timmarna. Men vissa handlare är fortfarande ganska optimistiska om det långsiktiga priset på detta meme-mynt.
Hyperliquid (HYPE)
HYPE, en annan framväxande altcoin, har inte undgått valarnas uppmärksamhet. Enligt data från OnchainLens spenderade en val 6 miljoner USD under tre dagar för att köpa över 170 000 HYPE. Denna aggressiva ackumulering sker trots att HYPE ännu inte har listats på stora börser.
Som rapporterat av BeInCrypto kan den senaste ökningen i HYPEs värde bero på hypen kring handlare James Wynn på Hyperliquid. Tillsammans med stora investerares deltagande visar detta starkt förtroende för HYPEs långsiktiga potential. Det kan signalera en kommande prisökning, särskilt efter att ha blivit listad på Binance US.
Just nu handlas HYPE för 36,59 USD, vilket är en minskning med 1,7 % under de senaste 24 timmarna.
Valar och institutionella investerare engagerar sig i ETH, FARTCOIN och HYPE under första veckan i juni 2025. Det är ett positivt tecken. Det visar starkt förtroende för kryptovalutamarknaden. Dessa stora transaktioner visar på långsiktiga investeringsstrategier och kan leda till kommande prisökningar.





